Grafana dashboard for Dockerized Node.js

I've been playing with observability tools for a while, mainly Grafana and Prometheus, and I've created a dashboard that may be useful to someone. What does it contain?
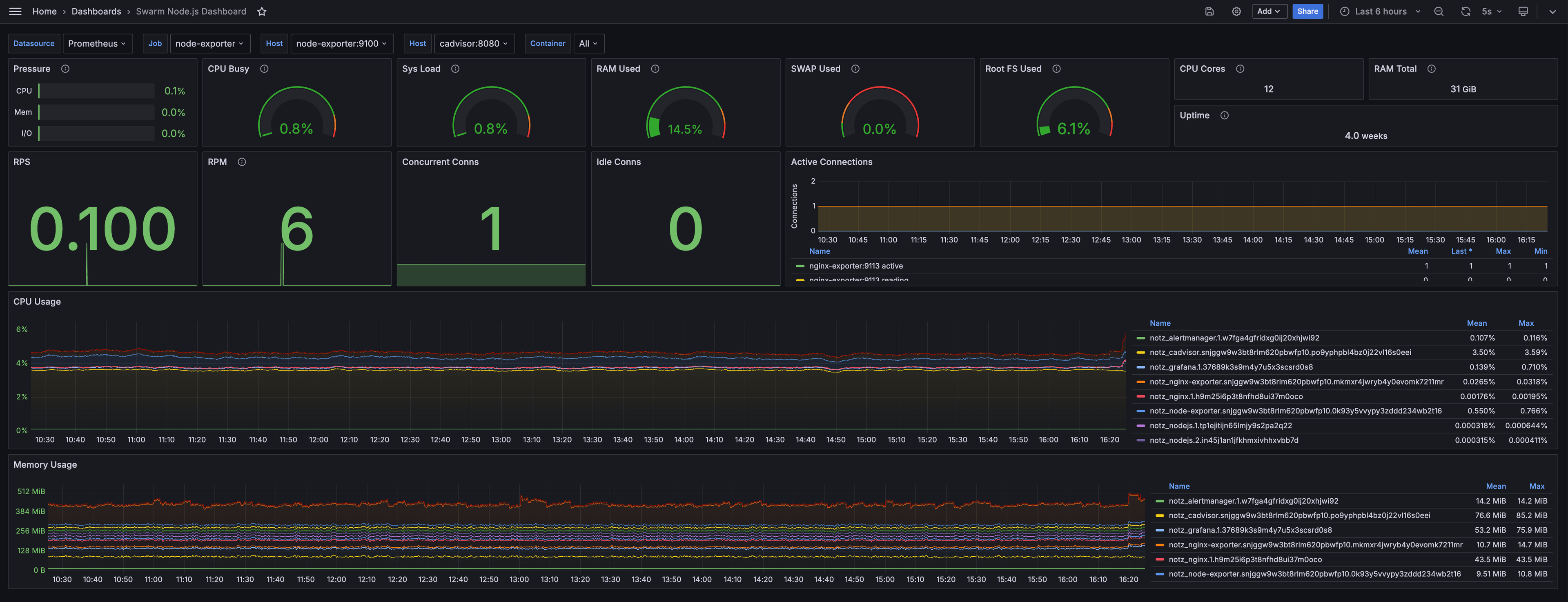
Machine stats:
- CPU Utilization: Displays the percentage of CPU used across all cores.
- System Load: Represents the system load average.
- Memory Usage: Separate gauges for RAM and Swap usage monitor memory consumption.
- Disk Usage: Shows the percentage of root filesystem used.
Docker containers stats:
- CPU Usage: A stacked area chart showing CPU usage percentage for each container over time.
- Memory Usage: A stacked area chart displaying memory consumption for each container.
Nginx stats:
- RPS: Shows the current Requests Per Second.
- RPM: Similar to RPS, but averaged over a minute.
- Concurrent Connections: Displays the number of active connections to Nginx.
- Idle Connections: Shows currently idle connections.
- Active Connections Graph: A time series chart of active, reading, waiting, and writing connections over time.
Source
To make it work, you need to configure a few tools:
- Prometheus: A monitoring and alerting toolkit.
- cAdvisor: A container monitoring tool.
- Node Exporter: A Prometheus exporter for hardware and OS metrics.
- Nginx Exporter: A Prometheus exporter for Nginx web server metrics.
{
"annotations": {
"list": [
{
"builtIn": 1,
"datasource": {
"type": "grafana",
"uid": "-- Grafana --"
},
"enable": true,
"hide": true,
"iconColor": "rgba(0, 211, 255, 1)",
"name": "Annotations & Alerts",
"type": "dashboard"
}
]
},
"editable": true,
"fiscalYearStartMonth": 0,
"graphTooltip": 0,
"id": 2,
"links": [],
"panels": [
{
"datasource": {
"type": "prometheus",
"uid": "${datasource}"
},
"description": "Resource pressure via PSI",
"fieldConfig": {
"defaults": {
"color": {
"mode": "thresholds"
},
"decimals": 1,
"links": [],
"mappings": [],
"max": 1,
"min": 0,
"thresholds": {
"mode": "percentage",
"steps": [
{
"color": "green",
"value": null
},
{
"color": "dark-yellow",
"value": 70
},
{
"color": "dark-red",
"value": 90
}
]
},
"unit": "percentunit"
},
"overrides": []
},
"gridPos": {
"h": 4,
"w": 3,
"x": 0,
"y": 0
},
"id": 1,
"options": {
"displayMode": "basic",
"maxVizHeight": 300,
"minVizHeight": 10,
"minVizWidth": 0,
"namePlacement": "auto",
"orientation": "horizontal",
"reduceOptions": {
"calcs": ["lastNotNull"],
"fields": "",
"values": false
},
"showUnfilled": true,
"sizing": "auto",
"text": {},
"valueMode": "color"
},
"pluginVersion": "11.1.4",
"targets": [
{
"datasource": {
"type": "prometheus",
"uid": "${datasource}"
},
"editorMode": "code",
"exemplar": false,
"expr": "irate(node_pressure_cpu_waiting_seconds_total{instance=\"$node\",job=\"$job\"}[$__rate_interval])",
"format": "time_series",
"instant": true,
"intervalFactor": 1,
"legendFormat": "CPU",
"range": false,
"refId": "CPU some",
"step": 240
},
{
"datasource": {
"type": "prometheus",
"uid": "${datasource}"
},
"editorMode": "code",
"exemplar": false,
"expr": "irate(node_pressure_memory_waiting_seconds_total{instance=\"$node\",job=\"$job\"}[$__rate_interval])",
"format": "time_series",
"hide": false,
"instant": true,
"intervalFactor": 1,
"legendFormat": "Mem",
"range": false,
"refId": "Memory some",
"step": 240
},
{
"datasource": {
"type": "prometheus",
"uid": "${datasource}"
},
"editorMode": "code",
"exemplar": false,
"expr": "irate(node_pressure_io_waiting_seconds_total{instance=\"$node\",job=\"$job\"}[$__rate_interval])",
"format": "time_series",
"hide": false,
"instant": true,
"intervalFactor": 1,
"legendFormat": "I/O",
"range": false,
"refId": "I/O some",
"step": 240
}
],
"title": "Pressure",
"type": "bargauge"
},
{
"datasource": {
"type": "prometheus",
"uid": "${datasource}"
},
"description": "Busy state of all CPU cores together",
"fieldConfig": {
"defaults": {
"color": {
"mode": "thresholds"
},
"decimals": 1,
"mappings": [
{
"options": {
"match": "null",
"result": {
"text": "N/A"
}
},
"type": "special"
}
],
"max": 100,
"min": 0,
"thresholds": {
"mode": "absolute",
"steps": [
{
"color": "rgba(50, 172, 45, 0.97)",
"value": null
},
{
"color": "rgba(237, 129, 40, 0.89)",
"value": 85
},
{
"color": "rgba(245, 54, 54, 0.9)",
"value": 95
}
]
},
"unit": "percent"
},
"overrides": []
},
"gridPos": {
"h": 4,
"w": 3,
"x": 3,
"y": 0
},
"id": 2,
"options": {
"minVizHeight": 75,
"minVizWidth": 75,
"orientation": "auto",
"reduceOptions": {
"calcs": ["lastNotNull"],
"fields": "",
"values": false
},
"showThresholdLabels": false,
"showThresholdMarkers": true,
"sizing": "auto"
},
"pluginVersion": "11.1.4",
"targets": [
{
"datasource": {
"type": "prometheus",
"uid": "${datasource}"
},
"editorMode": "code",
"exemplar": false,
"expr": "100 * (1 - avg(rate(node_cpu_seconds_total{mode=\"idle\", instance=\"$node\"}[$__rate_interval])))",
"hide": false,
"instant": true,
"intervalFactor": 1,
"legendFormat": "",
"range": false,
"refId": "A",
"step": 240
}
],
"title": "CPU Busy",
"type": "gauge"
},
{
"datasource": {
"type": "prometheus",
"uid": "${datasource}"
},
"description": "System load over all CPU cores together",
"fieldConfig": {
"defaults": {
"color": {
"mode": "thresholds"
},
"decimals": 1,
"mappings": [
{
"options": {
"match": "null",
"result": {
"text": "N/A"
}
},
"type": "special"
}
],
"max": 100,
"min": 0,
"thresholds": {
"mode": "absolute",
"steps": [
{
"color": "rgba(50, 172, 45, 0.97)",
"value": null
},
{
"color": "rgba(237, 129, 40, 0.89)",
"value": 85
},
{
"color": "rgba(245, 54, 54, 0.9)",
"value": 95
}
]
},
"unit": "percent"
},
"overrides": []
},
"gridPos": {
"h": 4,
"w": 3,
"x": 6,
"y": 0
},
"id": 3,
"options": {
"minVizHeight": 75,
"minVizWidth": 75,
"orientation": "auto",
"reduceOptions": {
"calcs": ["lastNotNull"],
"fields": "",
"values": false
},
"showThresholdLabels": false,
"showThresholdMarkers": true,
"sizing": "auto"
},
"pluginVersion": "11.1.4",
"targets": [
{
"datasource": {
"type": "prometheus",
"uid": "${datasource}"
},
"editorMode": "code",
"exemplar": false,
"expr": "scalar(node_load1{instance=\"$node\",job=\"$job\"}) * 100 / count(count(node_cpu_seconds_total{instance=\"$node\",job=\"$job\"}) by (cpu))",
"format": "time_series",
"hide": false,
"instant": true,
"intervalFactor": 1,
"range": false,
"refId": "A",
"step": 240
}
],
"title": "Sys Load",
"type": "gauge"
},
{
"datasource": {
"type": "prometheus",
"uid": "${datasource}"
},
"description": "Non available RAM memory",
"fieldConfig": {
"defaults": {
"color": {
"mode": "thresholds"
},
"decimals": 1,
"mappings": [],
"max": 100,
"min": 0,
"thresholds": {
"mode": "absolute",
"steps": [
{
"color": "rgba(50, 172, 45, 0.97)",
"value": null
},
{
"color": "rgba(237, 129, 40, 0.89)",
"value": 80
},
{
"color": "rgba(245, 54, 54, 0.9)",
"value": 90
}
]
},
"unit": "percent"
},
"overrides": []
},
"gridPos": {
"h": 4,
"w": 3,
"x": 9,
"y": 0
},
"hideTimeOverride": false,
"id": 4,
"options": {
"minVizHeight": 75,
"minVizWidth": 75,
"orientation": "auto",
"reduceOptions": {
"calcs": ["lastNotNull"],
"fields": "",
"values": false
},
"showThresholdLabels": false,
"showThresholdMarkers": true,
"sizing": "auto"
},
"pluginVersion": "11.1.4",
"targets": [
{
"datasource": {
"type": "prometheus",
"uid": "${datasource}"
},
"editorMode": "code",
"exemplar": false,
"expr": "((node_memory_MemTotal_bytes{instance=\"$node\", job=\"$job\"} - node_memory_MemFree_bytes{instance=\"$node\", job=\"$job\"}) / node_memory_MemTotal_bytes{instance=\"$node\", job=\"$job\"}) * 100",
"format": "time_series",
"hide": true,
"instant": true,
"intervalFactor": 1,
"range": false,
"refId": "A",
"step": 240
},
{
"datasource": {
"type": "prometheus",
"uid": "${datasource}"
},
"editorMode": "code",
"exemplar": false,
"expr": "(1 - (node_memory_MemAvailable_bytes{instance=\"$node\", job=\"$job\"} / node_memory_MemTotal_bytes{instance=\"$node\", job=\"$job\"})) * 100",
"format": "time_series",
"hide": false,
"instant": true,
"intervalFactor": 1,
"range": false,
"refId": "B",
"step": 240
}
],
"title": "RAM Used",
"type": "gauge"
},
{
"datasource": {
"type": "prometheus",
"uid": "${datasource}"
},
"description": "Used Swap",
"fieldConfig": {
"defaults": {
"color": {
"mode": "thresholds"
},
"decimals": 1,
"mappings": [
{
"options": {
"match": "null",
"result": {
"text": "N/A"
}
},
"type": "special"
}
],
"max": 100,
"min": 0,
"thresholds": {
"mode": "absolute",
"steps": [
{
"color": "rgba(50, 172, 45, 0.97)",
"value": null
},
{
"color": "rgba(237, 129, 40, 0.89)",
"value": 10
},
{
"color": "rgba(245, 54, 54, 0.9)",
"value": 25
}
]
},
"unit": "percent"
},
"overrides": []
},
"gridPos": {
"h": 4,
"w": 3,
"x": 12,
"y": 0
},
"id": 5,
"options": {
"minVizHeight": 75,
"minVizWidth": 75,
"orientation": "auto",
"reduceOptions": {
"calcs": ["lastNotNull"],
"fields": "",
"values": false
},
"showThresholdLabels": false,
"showThresholdMarkers": true,
"sizing": "auto"
},
"pluginVersion": "11.1.4",
"targets": [
{
"datasource": {
"type": "prometheus",
"uid": "${datasource}"
},
"editorMode": "code",
"exemplar": false,
"expr": "((node_memory_SwapTotal_bytes{instance=\"$node\",job=\"$job\"} - node_memory_SwapFree_bytes{instance=\"$node\",job=\"$job\"}) / (node_memory_SwapTotal_bytes{instance=\"$node\",job=\"$job\"})) * 100",
"instant": true,
"intervalFactor": 1,
"range": false,
"refId": "A",
"step": 240
}
],
"title": "SWAP Used",
"type": "gauge"
},
{
"datasource": {
"type": "prometheus",
"uid": "${datasource}"
},
"description": "Used Root FS",
"fieldConfig": {
"defaults": {
"color": {
"mode": "thresholds"
},
"decimals": 1,
"mappings": [
{
"options": {
"match": "null",
"result": {
"text": "N/A"
}
},
"type": "special"
}
],
"max": 100,
"min": 0,
"thresholds": {
"mode": "absolute",
"steps": [
{
"color": "rgba(50, 172, 45, 0.97)",
"value": null
},
{
"color": "rgba(237, 129, 40, 0.89)",
"value": 80
},
{
"color": "rgba(245, 54, 54, 0.9)",
"value": 90
}
]
},
"unit": "percent"
},
"overrides": []
},
"gridPos": {
"h": 4,
"w": 3,
"x": 15,
"y": 0
},
"id": 6,
"options": {
"minVizHeight": 75,
"minVizWidth": 75,
"orientation": "auto",
"reduceOptions": {
"calcs": ["lastNotNull"],
"fields": "",
"values": false
},
"showThresholdLabels": false,
"showThresholdMarkers": true,
"sizing": "auto"
},
"pluginVersion": "11.1.4",
"targets": [
{
"datasource": {
"type": "prometheus",
"uid": "${datasource}"
},
"editorMode": "code",
"exemplar": false,
"expr": "100 - ((node_filesystem_avail_bytes{instance=\"$node\",job=\"$job\",mountpoint=\"/\",fstype!=\"rootfs\"} * 100) / node_filesystem_size_bytes{instance=\"$node\",job=\"$job\",mountpoint=\"/\",fstype!=\"rootfs\"})",
"format": "time_series",
"instant": true,
"intervalFactor": 1,
"range": false,
"refId": "A",
"step": 240
}
],
"title": "Root FS Used",
"type": "gauge"
},
{
"datasource": {
"type": "prometheus",
"uid": "${datasource}"
},
"description": "Total number of CPU cores",
"fieldConfig": {
"defaults": {
"color": {
"mode": "thresholds"
},
"mappings": [
{
"options": {
"match": "null",
"result": {
"text": "N/A"
}
},
"type": "special"
}
],
"thresholds": {
"mode": "absolute",
"steps": [
{
"color": "green",
"value": null
},
{
"color": "red",
"value": 80
}
]
},
"unit": "short"
},
"overrides": []
},
"gridPos": {
"h": 2,
"w": 3,
"x": 18,
"y": 0
},
"id": 8,
"maxDataPoints": 100,
"options": {
"colorMode": "none",
"graphMode": "none",
"justifyMode": "auto",
"orientation": "horizontal",
"percentChangeColorMode": "standard",
"reduceOptions": {
"calcs": ["lastNotNull"],
"fields": "",
"values": false
},
"showPercentChange": false,
"textMode": "auto",
"wideLayout": true
},
"pluginVersion": "11.1.4",
"targets": [
{
"datasource": {
"type": "prometheus",
"uid": "${datasource}"
},
"editorMode": "code",
"exemplar": false,
"expr": "count(count(node_cpu_seconds_total{instance=\"$node\",job=\"$job\"}) by (cpu))",
"instant": true,
"legendFormat": "__auto",
"range": false,
"refId": "A"
}
],
"title": "CPU Cores",
"type": "stat"
},
{
"datasource": {
"type": "prometheus",
"uid": "${datasource}"
},
"description": "Total RAM",
"fieldConfig": {
"defaults": {
"color": {
"mode": "thresholds"
},
"decimals": 0,
"mappings": [
{
"options": {
"match": "null",
"result": {
"text": "N/A"
}
},
"type": "special"
}
],
"thresholds": {
"mode": "absolute",
"steps": [
{
"color": "green",
"value": null
},
{
"color": "red",
"value": 80
}
]
},
"unit": "bytes"
},
"overrides": []
},
"gridPos": {
"h": 2,
"w": 3,
"x": 21,
"y": 0
},
"id": 9,
"maxDataPoints": 100,
"options": {
"colorMode": "none",
"graphMode": "none",
"justifyMode": "auto",
"orientation": "horizontal",
"percentChangeColorMode": "standard",
"reduceOptions": {
"calcs": ["lastNotNull"],
"fields": "",
"values": false
},
"showPercentChange": false,
"textMode": "auto",
"wideLayout": true
},
"pluginVersion": "11.1.4",
"targets": [
{
"datasource": {
"type": "prometheus",
"uid": "${datasource}"
},
"editorMode": "code",
"exemplar": false,
"expr": "node_memory_MemTotal_bytes{instance=\"$node\",job=\"$job\"}",
"instant": true,
"intervalFactor": 1,
"range": false,
"refId": "A",
"step": 240
}
],
"title": "RAM Total",
"type": "stat"
},
{
"datasource": {
"type": "prometheus",
"uid": "${datasource}"
},
"description": "System uptime",
"fieldConfig": {
"defaults": {
"color": {
"mode": "thresholds"
},
"decimals": 1,
"mappings": [
{
"options": {
"match": "null",
"result": {
"text": "N/A"
}
},
"type": "special"
}
],
"thresholds": {
"mode": "absolute",
"steps": [
{
"color": "green",
"value": null
},
{
"color": "red",
"value": 80
}
]
},
"unit": "s"
},
"overrides": []
},
"gridPos": {
"h": 2,
"w": 6,
"x": 18,
"y": 2
},
"hideTimeOverride": true,
"id": 7,
"maxDataPoints": 100,
"options": {
"colorMode": "none",
"graphMode": "none",
"justifyMode": "auto",
"orientation": "horizontal",
"percentChangeColorMode": "standard",
"reduceOptions": {
"calcs": ["lastNotNull"],
"fields": "",
"values": false
},
"showPercentChange": false,
"textMode": "auto",
"wideLayout": true
},
"pluginVersion": "11.1.4",
"targets": [
{
"datasource": {
"type": "prometheus",
"uid": "${datasource}"
},
"editorMode": "code",
"exemplar": false,
"expr": "node_time_seconds{instance=\"$node\",job=\"$job\"} - node_boot_time_seconds{instance=\"$node\",job=\"$job\"}",
"instant": true,
"intervalFactor": 1,
"range": false,
"refId": "A",
"step": 240
}
],
"title": "Uptime",
"type": "stat"
},
{
"datasource": {
"type": "prometheus",
"uid": "PBFA97CFB590B2093"
},
"fieldConfig": {
"defaults": {
"color": {
"mode": "thresholds"
},
"mappings": [],
"thresholds": {
"mode": "absolute",
"steps": [
{
"color": "green",
"value": null
},
{
"color": "red",
"value": 80
}
]
}
},
"overrides": []
},
"gridPos": {
"h": 6,
"w": 3,
"x": 0,
"y": 4
},
"id": 14,
"options": {
"colorMode": "value",
"graphMode": "area",
"justifyMode": "auto",
"orientation": "auto",
"percentChangeColorMode": "standard",
"reduceOptions": {
"calcs": ["lastNotNull"],
"fields": "",
"values": false
},
"showPercentChange": false,
"textMode": "auto",
"wideLayout": true
},
"pluginVersion": "11.1.4",
"targets": [
{
"datasource": {
"type": "prometheus",
"uid": "PBFA97CFB590B2093"
},
"editorMode": "code",
"expr": "sum(rate(nginx_http_requests_total[1m])) by (instance)",
"instant": false,
"legendFormat": "__auto",
"range": true,
"refId": "A"
}
],
"title": "RPS",
"type": "stat"
},
{
"datasource": {
"type": "prometheus",
"uid": "PBFA97CFB590B2093"
},
"description": "Request per minute",
"fieldConfig": {
"defaults": {
"color": {
"mode": "thresholds"
},
"mappings": [],
"thresholds": {
"mode": "absolute",
"steps": [
{
"color": "green",
"value": null
},
{
"color": "red",
"value": 80
}
]
}
},
"overrides": []
},
"gridPos": {
"h": 6,
"w": 3,
"x": 3,
"y": 4
},
"id": 15,
"options": {
"colorMode": "value",
"graphMode": "area",
"justifyMode": "auto",
"orientation": "auto",
"percentChangeColorMode": "standard",
"reduceOptions": {
"calcs": ["lastNotNull"],
"fields": "",
"values": false
},
"showPercentChange": false,
"textMode": "auto",
"wideLayout": true
},
"pluginVersion": "11.1.4",
"targets": [
{
"datasource": {
"type": "prometheus",
"uid": "PBFA97CFB590B2093"
},
"editorMode": "code",
"expr": "sum(rate(nginx_http_requests_total[5m])) by (instance) * 60",
"instant": false,
"legendFormat": "__auto",
"range": true,
"refId": "A"
}
],
"title": "RPM",
"type": "stat"
},
{
"datasource": {
"type": "prometheus",
"uid": "PBFA97CFB590B2093"
},
"description": "",
"fieldConfig": {
"defaults": {
"color": {
"mode": "thresholds"
},
"mappings": [],
"thresholds": {
"mode": "absolute",
"steps": [
{
"color": "green",
"value": null
},
{
"color": "red",
"value": 80
}
]
}
},
"overrides": []
},
"gridPos": {
"h": 6,
"w": 3,
"x": 6,
"y": 4
},
"id": 16,
"options": {
"colorMode": "value",
"graphMode": "area",
"justifyMode": "auto",
"orientation": "auto",
"percentChangeColorMode": "standard",
"reduceOptions": {
"calcs": ["lastNotNull"],
"fields": "",
"values": false
},
"showPercentChange": false,
"textMode": "auto",
"wideLayout": true
},
"pluginVersion": "11.1.4",
"targets": [
{
"datasource": {
"type": "prometheus",
"uid": "PBFA97CFB590B2093"
},
"editorMode": "code",
"expr": "nginx_connections_active",
"instant": false,
"legendFormat": "__auto",
"range": true,
"refId": "A"
}
],
"title": "Concurrent Conns",
"type": "stat"
},
{
"datasource": {
"type": "prometheus",
"uid": "PBFA97CFB590B2093"
},
"description": "",
"fieldConfig": {
"defaults": {
"color": {
"mode": "thresholds"
},
"mappings": [],
"thresholds": {
"mode": "absolute",
"steps": [
{
"color": "green",
"value": null
},
{
"color": "red",
"value": 80
}
]
}
},
"overrides": []
},
"gridPos": {
"h": 6,
"w": 3,
"x": 9,
"y": 4
},
"id": 17,
"options": {
"colorMode": "value",
"graphMode": "area",
"justifyMode": "auto",
"orientation": "auto",
"percentChangeColorMode": "standard",
"reduceOptions": {
"calcs": ["lastNotNull"],
"fields": "",
"values": false
},
"showPercentChange": false,
"textMode": "auto",
"wideLayout": true
},
"pluginVersion": "11.1.4",
"targets": [
{
"datasource": {
"type": "prometheus",
"uid": "PBFA97CFB590B2093"
},
"editorMode": "code",
"expr": "nginx_connections_waiting",
"instant": false,
"legendFormat": "__auto",
"range": true,
"refId": "A"
}
],
"title": "Idle Conns",
"type": "stat"
},
{
"datasource": {
"type": "prometheus",
"uid": "PBFA97CFB590B2093"
},
"fieldConfig": {
"defaults": {
"color": {
"mode": "palette-classic"
},
"custom": {
"axisBorderShow": false,
"axisCenteredZero": false,
"axisColorMode": "text",
"axisLabel": "Connections",
"axisPlacement": "auto",
"barAlignment": 0,
"drawStyle": "line",
"fillOpacity": 10,
"gradientMode": "none",
"hideFrom": {
"legend": false,
"tooltip": false,
"viz": false
},
"insertNulls": false,
"lineInterpolation": "linear",
"lineWidth": 1,
"pointSize": 5,
"scaleDistribution": {
"type": "linear"
},
"showPoints": "never",
"spanNulls": false,
"stacking": {
"group": "A",
"mode": "none"
},
"thresholdsStyle": {
"mode": "off"
}
},
"decimals": 0,
"links": [],
"mappings": [],
"thresholds": {
"mode": "absolute",
"steps": [
{
"color": "green",
"value": null
},
{
"color": "red",
"value": 80
}
]
},
"unit": "short"
},
"overrides": []
},
"gridPos": {
"h": 6,
"w": 12,
"x": 12,
"y": 4
},
"id": 18,
"options": {
"legend": {
"calcs": ["mean", "lastNotNull", "max", "min"],
"displayMode": "table",
"placement": "bottom",
"showLegend": true
},
"tooltip": {
"mode": "multi",
"sort": "none"
}
},
"pluginVersion": "7.3.5",
"targets": [
{
"datasource": {
"uid": "$database"
},
"editorMode": "code",
"expr": "nginx_connections_active",
"format": "time_series",
"interval": "",
"intervalFactor": 1,
"legendFormat": "{{instance}} active",
"range": true,
"refId": "A"
},
{
"datasource": {
"uid": "$database"
},
"editorMode": "code",
"expr": "nginx_connections_reading",
"format": "time_series",
"interval": "",
"intervalFactor": 1,
"legendFormat": "{{instance}} reading",
"range": true,
"refId": "B"
},
{
"datasource": {
"uid": "$database"
},
"editorMode": "code",
"expr": "nginx_connections_waiting",
"format": "time_series",
"interval": "",
"intervalFactor": 1,
"legendFormat": "{{instance}} waiting",
"range": true,
"refId": "C"
},
{
"datasource": {
"uid": "$database"
},
"editorMode": "code",
"expr": "nginx_connections_writing",
"format": "time_series",
"interval": "",
"intervalFactor": 1,
"legendFormat": "{{instance}} writing",
"range": true,
"refId": "D"
}
],
"title": "Active Connections",
"type": "timeseries"
},
{
"datasource": {
"type": "prometheus",
"uid": "PBFA97CFB590B2093"
},
"fieldConfig": {
"defaults": {
"color": {
"mode": "palette-classic"
},
"custom": {
"axisBorderShow": false,
"axisCenteredZero": false,
"axisColorMode": "series",
"axisLabel": "",
"axisPlacement": "auto",
"barAlignment": 0,
"drawStyle": "line",
"fillOpacity": 10,
"gradientMode": "opacity",
"hideFrom": {
"legend": false,
"tooltip": false,
"viz": false
},
"insertNulls": false,
"lineInterpolation": "stepAfter",
"lineStyle": {
"fill": "solid"
},
"lineWidth": 1,
"pointSize": 5,
"scaleDistribution": {
"type": "linear"
},
"showPoints": "never",
"spanNulls": false,
"stacking": {
"group": "A",
"mode": "normal"
},
"thresholdsStyle": {
"mode": "off"
}
},
"fieldMinMax": false,
"mappings": [],
"thresholds": {
"mode": "absolute",
"steps": [
{
"color": "green",
"value": null
},
{
"color": "red",
"value": 80
}
]
},
"unit": "percent"
},
"overrides": []
},
"gridPos": {
"h": 7,
"w": 24,
"x": 0,
"y": 10
},
"id": 12,
"options": {
"legend": {
"calcs": ["mean", "max"],
"displayMode": "table",
"placement": "right",
"showLegend": true
},
"timezone": ["browser"],
"tooltip": {
"mode": "multi",
"sort": "none"
}
},
"pluginVersion": "7.4.5",
"targets": [
{
"datasource": {
"type": "prometheus",
"uid": "PBFA97CFB590B2093"
},
"expr": "sum(rate(container_cpu_usage_seconds_total{instance=~\"$host\",name=~\"$container\",name=~\".+\"}[5m])) by (name) *100",
"hide": false,
"interval": "",
"legendFormat": "{{name}}",
"refId": "A"
}
],
"title": "CPU Usage",
"type": "timeseries"
},
{
"datasource": {
"type": "prometheus",
"uid": "PBFA97CFB590B2093"
},
"fieldConfig": {
"defaults": {
"color": {
"mode": "palette-classic"
},
"custom": {
"axisBorderShow": false,
"axisCenteredZero": false,
"axisColorMode": "series",
"axisLabel": "",
"axisPlacement": "auto",
"barAlignment": 0,
"drawStyle": "line",
"fillOpacity": 10,
"gradientMode": "opacity",
"hideFrom": {
"legend": false,
"tooltip": false,
"viz": false
},
"insertNulls": false,
"lineInterpolation": "smooth",
"lineWidth": 1,
"pointSize": 5,
"scaleDistribution": {
"type": "linear"
},
"showPoints": "never",
"spanNulls": false,
"stacking": {
"group": "A",
"mode": "normal"
},
"thresholdsStyle": {
"mode": "off"
}
},
"mappings": [],
"thresholds": {
"mode": "absolute",
"steps": [
{
"color": "green",
"value": null
},
{
"color": "red",
"value": 80
}
]
},
"unit": "bytes"
},
"overrides": []
},
"gridPos": {
"h": 6,
"w": 24,
"x": 0,
"y": 17
},
"id": 13,
"options": {
"legend": {
"calcs": ["mean", "max"],
"displayMode": "table",
"placement": "right",
"showLegend": true
},
"tooltip": {
"mode": "multi",
"sort": "none"
}
},
"pluginVersion": "7.4.5",
"targets": [
{
"datasource": {
"type": "prometheus",
"uid": "PBFA97CFB590B2093"
},
"expr": "sum(container_memory_rss{instance=~\"$host\",name=~\"$container\",name=~\".+\"}) by (name)",
"hide": false,
"interval": "",
"legendFormat": "{{name}}",
"refId": "A"
}
],
"title": "Memory Usage",
"type": "timeseries"
}
],
"refresh": "5s",
"schemaVersion": 39,
"tags": [],
"templating": {
"list": [
{
"current": {
"selected": false,
"text": "Prometheus",
"value": "PBFA97CFB590B2093"
},
"hide": 0,
"includeAll": false,
"label": "Datasource",
"multi": false,
"name": "datasource",
"options": [],
"query": "prometheus",
"queryValue": "",
"refresh": 1,
"regex": "",
"skipUrlSync": false,
"type": "datasource"
},
{
"current": {
"selected": false,
"text": "node-exporter",
"value": "node-exporter"
},
"datasource": {
"type": "prometheus",
"uid": "${datasource}"
},
"definition": "label_values(node_uname_info,job)",
"hide": 0,
"includeAll": false,
"label": "Job",
"multi": false,
"name": "job",
"options": [],
"query": {
"qryType": 1,
"query": "label_values(node_uname_info,job)",
"refId": "PrometheusVariableQueryEditor-VariableQuery"
},
"refresh": 1,
"regex": "",
"skipUrlSync": false,
"sort": 0,
"type": "query"
},
{
"current": {
"selected": false,
"text": "node-exporter:9100",
"value": "node-exporter:9100"
},
"datasource": {
"type": "prometheus",
"uid": "${datasource}"
},
"definition": "label_values(node_uname_info{job=\"$job\"},instance)",
"hide": 0,
"includeAll": false,
"label": "Host",
"multi": false,
"name": "node",
"options": [],
"query": {
"qryType": 1,
"query": "label_values(node_uname_info{job=\"$job\"},instance)",
"refId": "PrometheusVariableQueryEditor-VariableQuery"
},
"refresh": 1,
"regex": "",
"skipUrlSync": false,
"sort": 1,
"type": "query"
},
{
"current": {
"selected": false,
"text": "[a-z]+|nvme[0-9]+n[0-9]+|mmcblk[0-9]+",
"value": "[a-z]+|nvme[0-9]+n[0-9]+|mmcblk[0-9]+"
},
"hide": 2,
"includeAll": false,
"multi": false,
"name": "diskdevices",
"options": [
{
"selected": true,
"text": "[a-z]+|nvme[0-9]+n[0-9]+|mmcblk[0-9]+",
"value": "[a-z]+|nvme[0-9]+n[0-9]+|mmcblk[0-9]+"
}
],
"query": "[a-z]+|nvme[0-9]+n[0-9]+|mmcblk[0-9]+",
"queryValue": "",
"skipUrlSync": false,
"type": "custom"
},
{
"allValue": ".*",
"current": {
"selected": true,
"text": "cadvisor:8080",
"value": "cadvisor:8080"
},
"datasource": {
"type": "prometheus",
"uid": "PBFA97CFB590B2093"
},
"definition": "label_values({__name__!~\"container.*\"},instance)",
"hide": 0,
"includeAll": true,
"label": "Host",
"multi": false,
"name": "host",
"options": [],
"query": {
"qryType": 1,
"query": "label_values({__name__!~\"container.*\"},instance)",
"refId": "PrometheusVariableQueryEditor-VariableQuery"
},
"refresh": 1,
"regex": "",
"skipUrlSync": false,
"sort": 0,
"type": "query"
},
{
"allValue": ".*",
"current": {
"selected": false,
"text": "All",
"value": "$__all"
},
"datasource": {
"type": "prometheus",
"uid": "PBFA97CFB590B2093"
},
"definition": "label_values({__name__=~\"container.*\", instance=~\"$host\"},name)",
"hide": 0,
"includeAll": true,
"label": "Container",
"multi": false,
"name": "container",
"options": [],
"query": {
"qryType": 1,
"query": "label_values({__name__=~\"container.*\", instance=~\"$host\"},name)",
"refId": "PrometheusVariableQueryEditor-VariableQuery"
},
"refresh": 1,
"regex": "",
"skipUrlSync": false,
"sort": 0,
"type": "query"
}
]
},
"time": {
"from": "now-6h",
"to": "now"
},
"timepicker": {},
"timezone": "browser",
"title": "Swarm Node.js Dashboard",
"uid": "adv8m3cu3lssgb",
"version": 14,
"weekStart": ""
}Published on September 14, 2024 • 16 min read